Создание панели мониторинга
Перед созданием панели мониторинга должен быть настроен источник данных.
Для создания первой информационной панели с использованием встроенного источника данных "--Grafana--" нужно:
- выбрать "Dashboards (Панели мониторинга)" в главном меню;
- на странице "Dashboards (Панели мониторинга)" нажать New (Создать) и выбрать "New dashboard (Новая панель мониторинга)" в раскрывающемся меню;
- на панели мониторинга нажать +Add visualization (Добавить визуализацию) (рисунок 4);

Рисунок 4 — Создание панели мониторинга
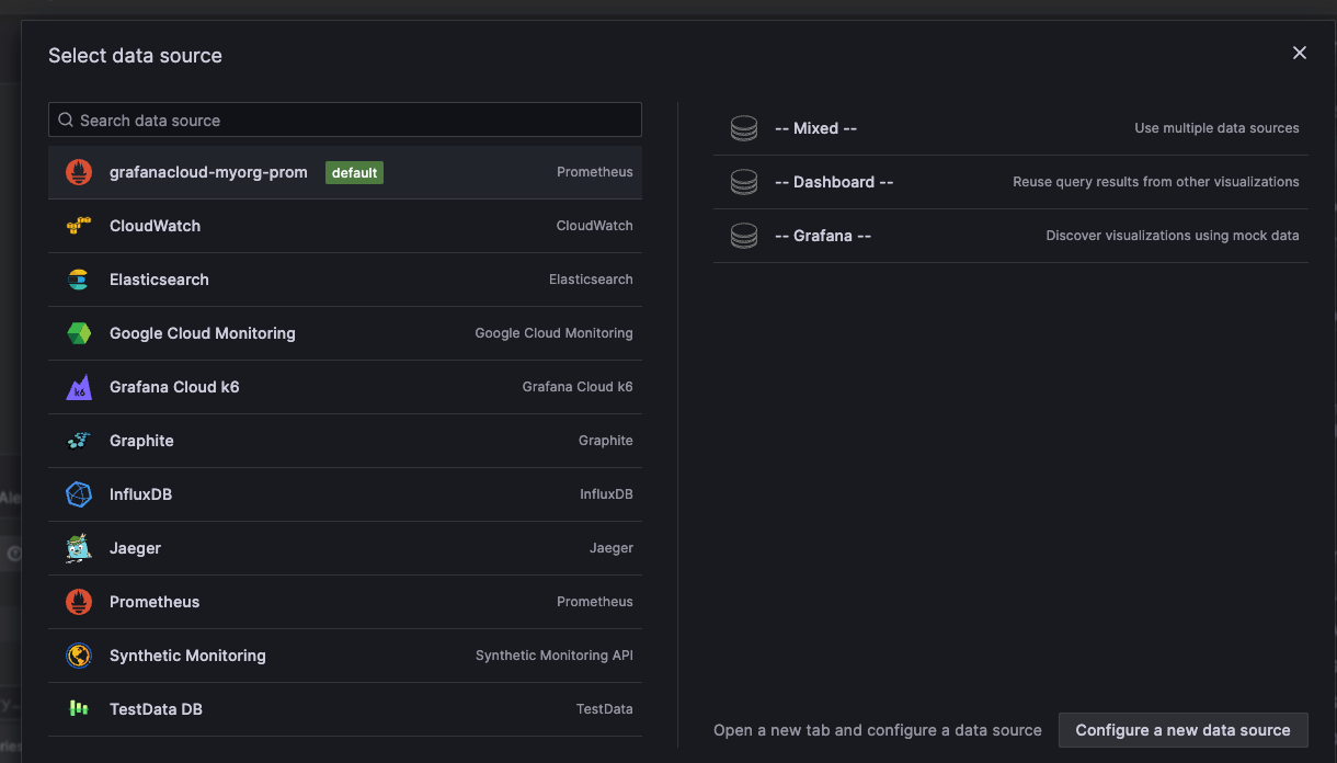
- в открывшемся диалоговом окне выбрать "--Grafana--" (рисунок 5) – это настроит запрос и сгенерирует предустановленную панель мониторинга;

Рисунок 5 — Создание панели мониторинга
- Выбор источника данных
- нажать Configure a new data source (Настройка нового источника данных), чтобы запросить источник данных;
- по окончании редактирования текущей панели, нажать кнопку Save (Сохранить); в качестве альтернативы можно нажать кнопку Apply (Применить), если требуется сначала увидеть, как изменения повлияют на панель мониторинга; если необходимо отменить последние изменения можно нажать кнопку Discard (Отменить);
- нажать Save dashboard (Сохранить панель мониторинга), когда все изменения будут внесены;
- добавить описательный заголовок для панели мониторинга, а затем нажать кнопку Save (Сохранить);
- в результате первая панель мониторинга будет создана и на ней отображены данные.