Настройка веб-сценария
Для настройки веб-сценария нужно:
- перейти к "Настройка → Узлы сети (или Шаблоны)";
- нажать на Веб в строке с узлом сети/шаблоном;
- нажать на Создать веб-сценарий в верхнем правом углу (или на имени сценария для изменения существующего сценария);
- ввести в окне параметры сценария.
Вкладка Сценарий позволяет настроить общие параметры веб-сценария (рисунок 126).

Рисунок 126 — Создание сценария
Параметры настройки сценария приведены в таблице 111.
Следует обратить внимание, что при редактировании существующего сценария в окне будут доступны две дополнительные кнопки:
- – создание другого сценария на основе свойств существующего;

- – удаление у сценария данных истории и динамики изменений. Эта опция заставит Сервер выполнить сценарий сразу после удаления данных.

Если поле "HTTP Прокси" оставить пустым, можно воспользоваться другим способом указать HTTP-Прокси, для этого необходимо задать переменные окружения.
Для HTTP-проверок указывают переменную окружения http_proxy для пользователя Сервера, например http_proxy=http://ip_Прокси:порт_Прокси.
Для HTTPS-проверок указывают переменную окружения HTTPS_PROXY, например HTTPS_PROXY=http://ip_Прокси:порт_Прокси.
Более подробную информацию можно получить, выполнив в shell команду:
man curl
Вкладка Шаги позволит настроить шаги веб-сценария. Чтобы добавить шаг веб-сценария, нужно нажать на Добавить в блоке Шаги (рисунок 127).

Рисунок 127 — Вкладка "Шаги"
Секретные пользовательские макросы не должны использоваться в URL, так как они будут раскрыты в "******".
Настройка шагов
Настройка шагов веб-сценария осуществляется заполнением полей окна (рисунок 128).

Рисунок 128 — Настройка шага
Описание параметров шага приведено в таблице 112.
Любые изменения в шагах веб-сценариев будут сохранены, только если сам сценарий был также сохранен.
Настройка тегов
Вкладка Теги позволяет задать теги уровня сценария (рисунок 129).

Рисунок 129 — Теги сценария
Теги позволяют фильтровать веб-сценарии и элементы данных веб-мониторинга.
Настройка аутентификации
Вкладка Аутентификация позволяет настроить опции аутентификации сценария. Зелёная точка в имени вкладки означает, что включён какой-то тип HTTP-аутентификации (рисунок 130).

Рисунок 130 — Аутентификация сценария
Параметры аутентификация приведены в таблице 113.
Примечание – Подсистема поддерживает файлы сертификатов и закрытых ключей только в формате PEM. В случае, если имеются данные сертификата и закрытого ключа в формате файла PKCS #12 (обычно используется с расширением *.p12 или *.pfx), можно сгенерировать из них PEM файл, используя следующие команды:
openssl pkcs12 -in ssl-cert.p12 -clcerts -nokeys -out ssl-cert.pemopenssl pkcs12 -in ssl-cert.p12 -nocerts -nodes -out ssl-cert.key
Сервер подхватывает изменения в сертификатах без перезапуска.
Если сертификат клиента и закрытый ключ (private key) находятся в одном файле, просто указывают его в поле "Файл SSL сертификата" и оставляют поле "Файл SSL ключа" пустым. Сертификат и ключ всё ещё должны быть в формате PEM. Очень просто объединить сертификат и ключ:
cat client.crt client.key > client.pem
Просмотр
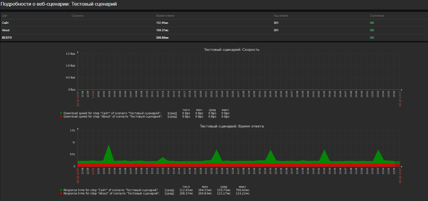
Для просмотра веб-сценариев, настроенных для узла сети, следует перейти в "Мониторинг → Узлы сети", найти нужный узел сети в списке и нажать на ссылку Веб в последней колонке. Можно нажать на имя сценария для просмотра подробной статистики (рисунок 131).

Рисунок 131 — Просмотр веб-сценария
Обзор сценариев веб-мониторинга можно также отобразить на "Мониторинг → Панель" в виджете веб-мониторинга.
Последние результаты выполнения веб-сценария доступны в разделе "Мониторинг → Последние данные".
Расширенный мониторинг
Иногда необходимо записать в журнал полученное содержимое HTML- страницы. Это особенно полезно, если некоторые шаги веб-сценария завершаются с ошибкой. Для этой цели служит уровень отладки 5 (трассировка). Этот уровень можно указать в файлах конфигурации Сервера и Прокси или использовать опции выполнения административных функций (-R log_level_increase="http poller,N", где N является номером процесса). При условии, что уровень отладки 4 уже задан, расширенный мониторинг можно запустить так, как демонстрируется в следующих примерах:
Увеличение уровня журналирования по всем http поллерам:
zabbix_server -R log_level_increase="http poller"
Увеличение уровня журналирования по второму http поллеру:
zabbix_server -R log_level_increase="http poller,2"
Если расширенный мониторинг не требуется, его можно остановить, используя опцию "-R log_level_decrease".