Первый вход и настройка пользователя
Доступ к веб-интерфейсу Подсистемы осуществляется пользователем с внешней рабочей станции через один из следующих рекомендуемых браузеров актуальной версии:
- Google Chrome;
- Microsoft Edge;
- Apple Safari;
- Mozilla Firefox, в том числе Mozilla Firefox ESR;
- Яндекс.Браузер.
Для доступа к веб-интерфейсу Подсистемы необходимо ввести в адресной строке браузера доменное имя Сервера Подсистемы, например:
https://mon.rosa.dev
На экране появится страница авторизации веб-интерфейса (рисунок 1).
Для входа в Подсистему на экране приветствия необходимо ввести имя пользователя Admin с паролем Zabbix для входа под Суперадминистратором.

Рисунок 1 — Экран приветствия
Будет предоставлен доступ к меню Настройка и Администрирование.
В случае пяти последовательных неудачных попыток входа, интерфейс будет принудительно делать паузу в 30 секунд для предотвращения атак методом перебора пароля и атак по словарю.
В случае успешной авторизации на экране появится пользовательский интерфейс Подсистемы.
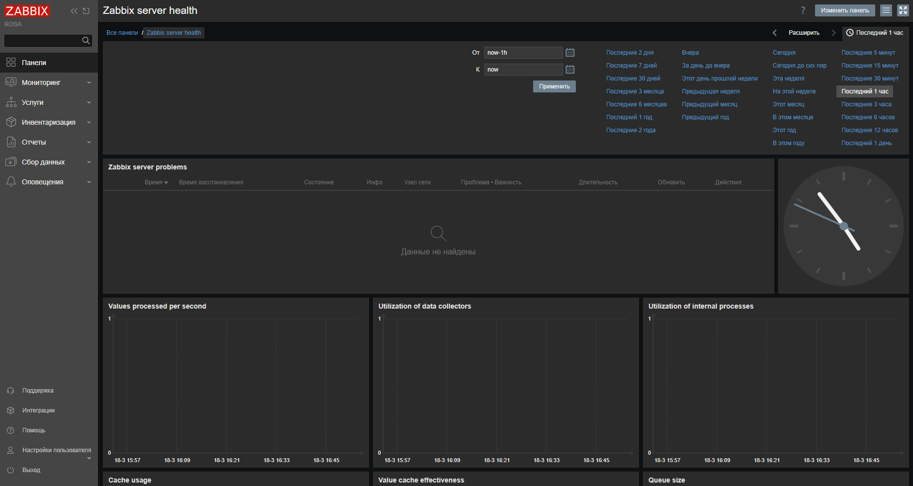
Интерфейс Подсистемы состоит из панели навигации с доступными пользователю вкладками, панели быстрого доступа с функциональными пиктограммами, а также рабочей области, в которой по умолчанию (при входе пользователя в Подсистему) отображается интерфейс вкладки "Хосты" с перечнем хостов и краткой информацией об управляемых узлах (рисунок 2).
Схематичное расположение панелей интерфейса:
- Панель навигации;
- Панель быстрого доступа;
- Рабочая область.

Рисунок 2 — Интерфейс Подсистемы
Для последующего перемещения по страницам интерфейса Подсистемы используются требуемые вкладки и пункты меню панели навигации (рисунок 3).

Рисунок 3 — Панель навигации
Пользовательский интерфейс выбранной вкладки панели навигации отображается в рабочей области.
Примечание – Для увеличения размера отображаемой рабочей области интерфейса можно свернуть панель навигации нажатием на пиктограмму в левом верхнем углу страницы.
Панель быстрого доступа содержит функциональные пиктограммы:
- Свернуть боковую панель -

- Расширить боковую панель -

- Скрыть боковую панель -

- Режим киоска -

Для просмотра информации о пользователях нужно перейти в "Администрирование → Пользователи" (рисунок 4).

Рисунок 4 — Список пользователей
Для добавления нового пользователя требуется нажать кнопку Создать пользователя.
В окне создания нового пользователя необходимо, чтобы пользователь принадлежал хотя бы одной существующей группе пользователей, например "Администраторы" (рисунок 5).

Рисунок 5 — Редактирование данных о пользователе
Примечание – Все обязательные поля ввода во всех окнах отмечены красной звёздочкой.
По умолчанию у новых пользователей нет добавленных способов оповещения (методов отправки уведомлений). Для их создания нужно перейти на вкладку "Оповещения" (рисунок 6).

Рисунок 6 — Способы оповещения
В этом всплывающем окне нужно указать для пользователя:
- тип оповещения, например Email;
- адрес электронной почты, если выбран тип Email;
- период времени "Когда активен" (по умолчанию способ активен всегда);
- "Использовать, если важность" – триггер, для которого способ оповещения будет использоваться;
- флажок "Активировано" со статусом "включен/выключен".
Далее нажать Добавить, чтобы сохранить способ оповещения, и перейти на вкладку "Разрешения".
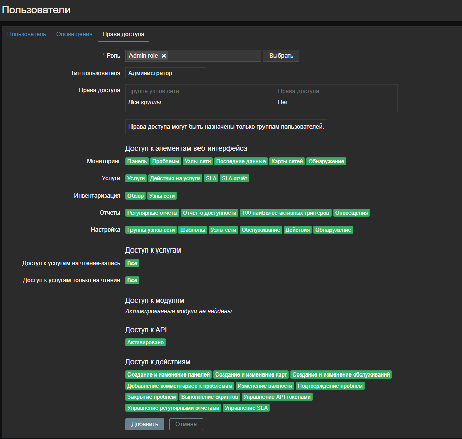
На вкладке разрешений есть обязательное поле Роль. Роль определяет, какие элементы интерфейса пользователь может просматривать и какие действия ему разрешено выполнять. Для выбора роли нужно нажать Выбрать и указать одну из ролей из списка. Например, выбрать "Admin role", чтобы разрешить доступ ко всем разделам веб-интерфейса, кроме администрирования. Позднее можно изменить права доступа или создать дополнительные роли пользователей. После выбора роли на этой же вкладке появятся разрешения (рисунок 7).

Рисунок 7 — Разрешения роли
Нажать Добавить или Обновить в окне свойств пользователя, чтобы сохранить пользователя. Новый пользователь появится в списке пользователей.
По умолчанию новый пользователь не имеет прав доступа к узлам сети. Для предоставления ему прав нужно нажать на имя группы в колонке Группы (в данном случае – "Администраторы"). В этом окне свойств группы перейти на вкладку "Права доступа" (рисунок 8).

Рисунок 8 — Права доступа группы
Этот пользователь должен иметь доступ только на чтение группы "Linux servers", поэтому следует нажать Выбрать сразу после поля выбора имени группы узлов сети.
В этом всплывающем окне (рисунок 9) нужно отметить "Linux servers" и затем нажать Выбрать . В поле выбора должно отобразиться "Linux servers". Далее нажать на кнопку Чтение, чтобы задать уровень прав доступа (будет выделено рамкой) и затем Добавить для добавления группы в список прав доступа. В окне свойств группы пользователей, нажать Обновить (рисунок 8).

Рисунок 9 — Выбор групп узлов сети
В Подсистеме права доступа к узлам сети назначаются через группы пользователей, a не индивидуально пользователям.
В результате проведенных действий появится возможность выполнить вход в Подсистему под этим новым пользователем.